WindSim ControlBox Setup Guide for SimHub
Instructions for Setting Up WindSim ControlBox in SimHub Software
(Note: Applies for SimHub version 9.4.7 – the layout may slightly change over time with newer updates)
To fully enjoy your WindSim experience with SimHub, follow these instructions. Here’s how to get started:
Important Notes:
- Do not overwrite the pre-installed firmware; WindSim ControlBox stop working if you do so.
- Do not open the WindSim ControlBox, as this will void your warranty.
- And please, don’t throw WindSim ControlBox out the window if you miss out on the podium!
1. Install SimHub Software
Download and install SimHub on your computer. This software controls the WindSim functionality within your sim racing setup.
2. Activate Arduino & ShakeIt Wind Plugin
- STEP 1: Open SimHub and navigate to “Add/Remove features.”
- STEP 2: Find the “Arduino” plugin and “ShakeIt Wind Plugin” ensure both are enabled.
- STEP 3: Select the option to “Show in left menu.”
- STEP 4: Click “OK” to apply these settings.
3. Setting Arduino Board:
- STEP 5: In SimHub’s left menu, select “Arduino.”
- STEP 6: Select “My Hardware” and then click “Multiple devices.”
- STEP 7: Select “If there will appier RED WARNING please click on “Reinstall older drivers” option
4. Configure Output
5. Check the functionality
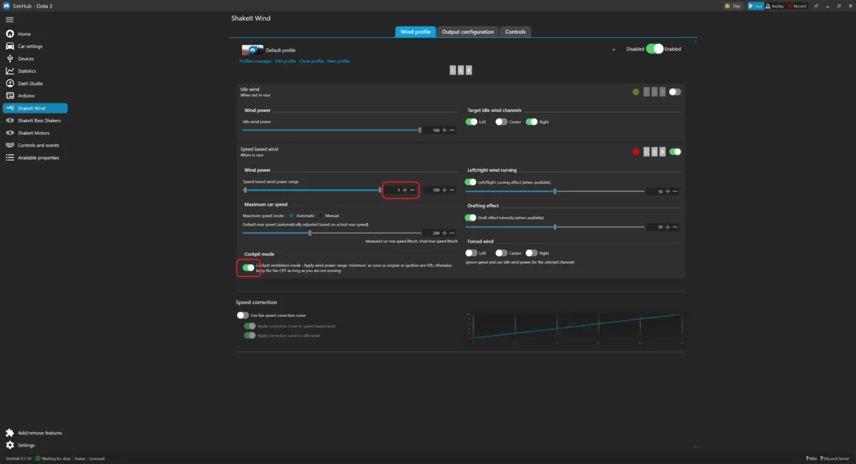
6. Our recommended settings for racing
Remote Support
Need assistance? We offer remote support via TeamViewer. Reach out to us to schedule a session for full configuration assistance.











2 Comments
Can u guys help me config the wind kit?
Hello, we already contacted you through e-mail if there will be any issue, please let us know.